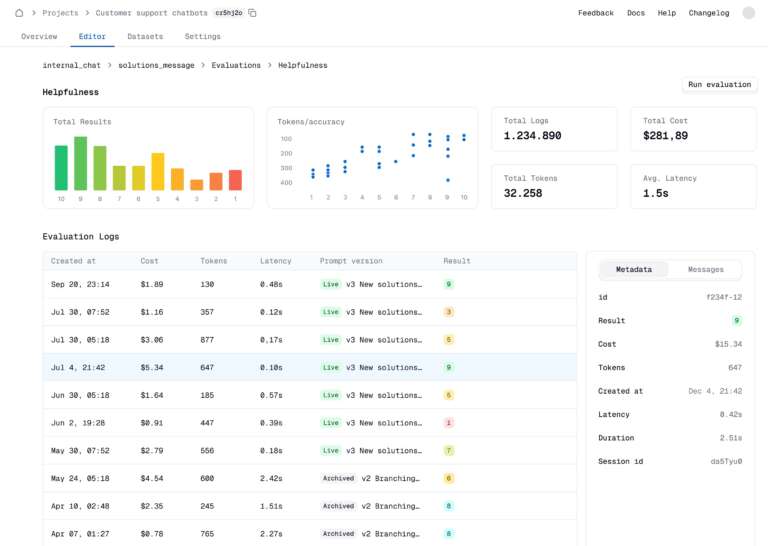
Latitude is a versatile AI platform that offers the flexibility to either self-host on your own infrastructure for complete control or use our Hobby tier, which provides up to 40,000 prompt and evaluation runs every month for free. This makes it a great choice for developers, researchers, and AI enthusiasts who want to experiment, test, and optimize AI models without financial constraints. Whether you’re developing small prototypes or scaling larger projects, Latitude gives you the tools and resources you need to bring your AI ideas to life.
